Banyak perusahaan menghadapi tantangan dalam menjaga efisiensi dan akurasi operasional gudang. Di sinilah peran WMS (Warehouse Management System) menjadi penting: membantu pencatatan data, menyediakan analitik, dan mendukung pengambilan keputusan harian.
Ketika WMS terintegrasi dengan perangkat IoT (Internet of Things), keduanya membentuk sebuah sistem smart warehouse yang mampu meningkatkan efisiensi kerja, ketelitian operasional, dan menjaga kualitas produk yang disimpan.
Tidak hanya sekadar mencatat jumlah stok atau memantau grafik penjualan, integrasi IoT dengan WMS juga memungkinkan perusahaan untuk mengetahui indikator penting seperti temperatur, kelembapan, dan lokasi produk secara real-time—baik selama proses penyimpanan maupun pengiriman. Ketiga indikator ini sebelumnya sulit dipantau secara manual, sehingga IoT menjadi solusi yang sangat bernilai dalam pengelolaan logistik modern.
Apa itu WMS (Warehouse Management System)?
Warehouse Management System (WMS) adalah perangkat lunak yang berfungsi untuk mencatat dan mengelola seluruh aktivitas pergudangan. Proses ini mencakup penerimaan, penyimpanan, pengambilan, pengemasan, pengiriman, serta pelacakan inventaris secara sistematis dan terintegrasi.
Selain itu, beberapa sistem WMS dilengkapi dengan modul penjadwalan rantai pasok untuk mendukung efisiensi distribusi.
Fitur analitik pada WMS juga memungkinkan perusahaan melakukan perencanaan stok yang lebih tepat, terutama dalam menghadapi periode peak season dan off season. Beberapa penyedia WMS bahkan menawarkan integrasi laporan keuangan dan penjualan yang mendukung pengelolaan arus kas secara lebih efektif.
Lantas, apa Peran IoT Dalam Membantu Efisiensi WMS?
IoT (Internet of Things) memberikan kontribusi besar dalam meningkatkan efisiensi dan akurasi operasional gudang yang terintegrasi dengan WMS. Dengan memanfaatkan perangkat dan sensor IoT, perusahaan dapat mengumpulkan data secara otomatis, real-time, dan presisi—tanpa perlu input manual.
Beberapa penerapan IoT dalam WMS meliputi:
- Sensor Lingkungan: Sensor temperatur dan kelembapan dapat digunakan untuk memantau kondisi penyimpanan produk-produk sensitif seperti makanan, obat-obatan, atau elektronik. Data ini dapat langsung terhubung ke WMS untuk memberi peringatan jika terjadi adanya anomali dari batas nilai standar variabel-variabel tersebut.
Selanjutnya, untuk memastikan keakuratan dan efisiensi dalam pelacakan produk,
- RFID dan Barcode Scanner Otomatis: IoT memungkinkan pelacakan produk secara otomatis menggunakan tag RFID atau barcode. Setiap kali produk masuk, dipindahkan, atau keluar dari gudang, sistem dapat langsung memperbarui data inventaris dengan meminimalisir campur tangan manusia, sehingga mengurangi risiko kesalahan pencatatan.
Untuk mendukung proses penyimpanan dan pengambilan produk yang lebih cepat,
- Smart Shelving dan Sensor Posisi: Beberapa gudang modern sudah menggunakan rak pintar dengan sensor lokasi untuk mengetahui posisi pasti suatu produk. Hal ini mempercepat proses pengambilan dan penyimpanan produk (picking & putaway).
Tak hanya produk, kondisi alat bantu operasional pun bisa diawasi secara cerdas melalui,
- Pemantauan Peralatan: IoT juga memungkinkan pemantauan kondisi alat seperti forklift, conveyor belt, dan sistem pendingin. Dengan ini, perusahaan bisa menjadwalkan perawatan secara prediktif dan mencegah kerusakan mendadak yang bisa mengganggu operasional.
Terakhir, untuk mencapai otomatisasi optimal dalam operasional, harus ada,
- Integrasi dengan Otomasi: IoT dapat bekerja sama dengan robot atau sistem otomatisasi lain, seperti automated guided vehicles (AGV), untuk mengangkut produk dari satu titik ke titik lain secara mandiri dan efisien.
Dengan memanfaatkan teknologi IoT secara tepat, sistem WMS menjadi lebih cerdas, responsif, dan mampu mengurangi biaya operasional sekaligus meningkatkan kecepatan dan akurasi pengelolaan gudang.
Manfaat IoT pada WMS

Smart industry machine intelligence in manufacturing storage unit isometric composition with computer controlled robotic trolley vector illustration
Penerapan IoT dalam (WMS) menawarkan berbagai manfaat yang signifikan bagi perusahaan. Beberapa di antaranya meliput:
Mengurangi Risiko Kehilangan
Integrasi antara WMS dan teknologi pelacakan seperti RFID, beacon, serta GPS memungkinkan perusahaan untuk memantau pergerakan produk sejak kedatangan hingga proses pengiriman. Hal ini membantu mengurangi kehilangan dan kesalahan dalam pengelolaan inventaris.
Selain itu, integrasi ini juga memungkinkan pemantauan lokasi inventaris, baik di kantor maupun di pabrik.
Pelacakan Lokasi Secara Real-Time
Produk yang sudah terpasang oleh GPS bisa dengan mudah dilacak posisinya lewat aplikasi WMS yang sudah terintegrasi dengan IoT. Hal ini memberikan visibilitas atas pergerakan produk, bahkan saat berada di luar gudang
Meningkatkan Efisiensi Operasional
Sensor dan perangkat IoT memungkinkan pekerja menghemat waktu dalam mencari produk. Integrasi antara rak pintar (smart shelving) dan kendaraan otomatis seperti AGV (Automated Guided Vehicle) turut mempercepat proses pengambilan dan pengiriman produk dalam gudang.
Menjaga Kualitas Produk
Beberapa produk memiliki umur simpan yang terbatas—seperti bahan-bahan segar atau obat-obatan. Pemantauan temperatur, kelembaban, dan berat produk, sehinggadapat memberikan informasi kondisi produk tersebut secara berkala. Dari data yang didapat nantinya sistem bisa membuat prediksi soal masa simpan dan penjadwalan rantai pasok untuk produk-produk tersebut.
Memenuhi Pesanan Dengan EfisienÂ
Adanya WMS sendiri sudah bisa memaksimalkan penjadwalan dari sisi pengiriman produk. Namun WMS masih memiliki titik buta ketika produk itu sudah dalam perjalanan pengiriman, pihak perusahaan tidak bisa mengetahui kondisi produk tersebut.
Penambahan seperti GPS, dan beberapa sensor bisa membantu perusahan untuk memantau produk kiriman mereka secara jarak jauh.
Meningkatkan Kepuasan Pelanggan
Terjaganya kualitas bahan, kecepatan dalam menangani pesanan pelanggan dengan tepat, pastinya bisa mengurangi komplain dan meningkatkan kepuasan pelanggan.
Mengurangi Biaya
Dari semua yang disebutkan sebelumnya, muaranya adalah mengurangi biaya alias kerugian dari:
-
-
- Pengurangan waktu kerja yang tidak produktif akibat kesulitan menemukan barang
- Minimnya kehilangan atau kesalahan penempatan inventaris
- Kerugian akibat produk rusak atau kedaluwarsa
- Biaya ganti rugi dari keterlambatan atau kerusakan produk ketika proses pengiriman
-
Aplikasi IoT untuk Warehouse

Pelacakan Lokasi Produk
Perangkat IoT seperti GPS, RFID, dan beacon memungkinkan perusahaan untuk melacak posisi produk secara real-time; mulai dari kedatangan produk, penyimpananbaran di gudang, proses packing, hingga proses pengiriman, yang semuanya bisa dipantau melalui integrasi kedua sistem ini. Hal ini membantu mengurangi potensi kehilangan mengurangi kehilangan dan mempercepat proses distribusi.
Pemantauan Mutu Produk
Beberapa jenis produk memerlukan kondisi penyimpanan tertentu agar kualitasnya tetap terjaga. Sensor IoT dapat memantau temperatur, kelembapan, dan kondisi lingkungan lainnya untuk memastikan produk tetap dalam kondisi optimal selama penyimpanan. Informasi ini tidak hanya membantu menjaga mutu, tetapi juga memberikan notifikasi dini jika terjadi kondisi yang dapat merusak produk, seperti temperatur terlalu tinggi atau kelembapan yang tidak stabil. Hal ini sangat penting untuk produk-produk sensitif seperti makanan, obat-obatan, dan elektronik.
Manajemen Aset
IoT juga berperan penting dalam manajemen aset di gudang, seperti rak penyimpanan, forklift, atau kendaraan logistik. Dengan sensor dan pelacak yang terpasang pada aset-aset ini, perusahaan dapat memantau penggunaannya, lokasi saat ini, serta menjadwalkan perawatan atau penggantian secara lebih efisien. Hal ini membantu memperpanjang umur aset dan menghindari kerusakan mendadak yang bisa mengganggu operasional.
Peran IoT Stadium dalam Smart Warehouse
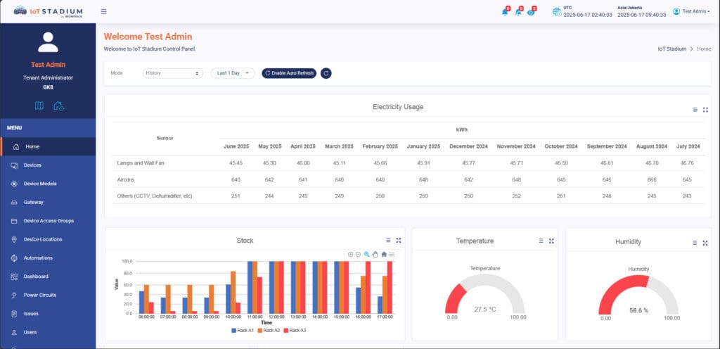
Meskipun kami tidak menyediakan WMS, akan tetapi IoT Stadium bisa membantu dalam memantau variabel seperti temperatur dan kelembaban pada rak-rak penyimpanan. Selain itu, kami juga dapat membantu dalam memantau stok produk pada gudang lewat integrasi dengan RFID. Seperti bisa dilihat pada gambar di bawah ini.

Contoh di atas merupakan penerapan sederhana untuk ruang penyimpanan kecil yang berisi komponen-komponen elektronik, dimana perlu pemantauan terhadap temperatur dan kelembaban. Selain itu penambahan sensor untuk memantau konsumsi listrik tiap bulannya bisa membantu untuk menghitung biaya yang harus disediakan.
Kesimpulan
Sistem pada WMS sendiri sudah bisa mampu memberikan kemudahan dan membantu perusahaan mengurus kegiatan harian pada gudang atau ruang penyimpanan. WMS juga menyediak fitur analitik yang membantu perusahaan mengetahui kapan harus memulai penyetokan produk, dan ada juga yang menyediakan laporan arus kas perusahaan
Terintegrasi perangkat-perangkat IoT dengan sistem WMS bisa menambah manfaat yang sudah didapat dari WMS. Manfaat yang didapat mulai dari mengurangi waktu kerja yang terbuang untuk mencari produk, kehilangan produk atau salah taruh, kerugian akibat produk rusak atau kedaluwarsa, dan biaya ganti rugi dari keterlambatan atau kerusakan produk ketika proses pengiriman.
Meski IoT Stadium bukan penyedia WMS, kami hadir sebagai mitra strategis dalam transformasi digital gudang Anda. Mulai dari pemantauan temperatur dan kelembapan hingga integrasi perangkat IoT dengan sistem WMS Anda—kami siap membantu.
Kunjungi  blog kami untuk informasi lain seputar teknologi, serta kunjungi halaman knowledge base dan juga halaman dokumentasi API kami untuk penggunaan fitur pada platform kami.




